A maven plugin to include features from jmeter-plugins.org for JMeterPluginsCMD Command Line Tool to create graphs, export csv files from jmeter result files and Filter Result tool.
-
Updated
Jun 7, 2024 - Java
A maven plugin to include features from jmeter-plugins.org for JMeterPluginsCMD Command Line Tool to create graphs, export csv files from jmeter result files and Filter Result tool.
Reads a csv file from JMeter Report and generates an html div block as an html table with an embedded stylesheet
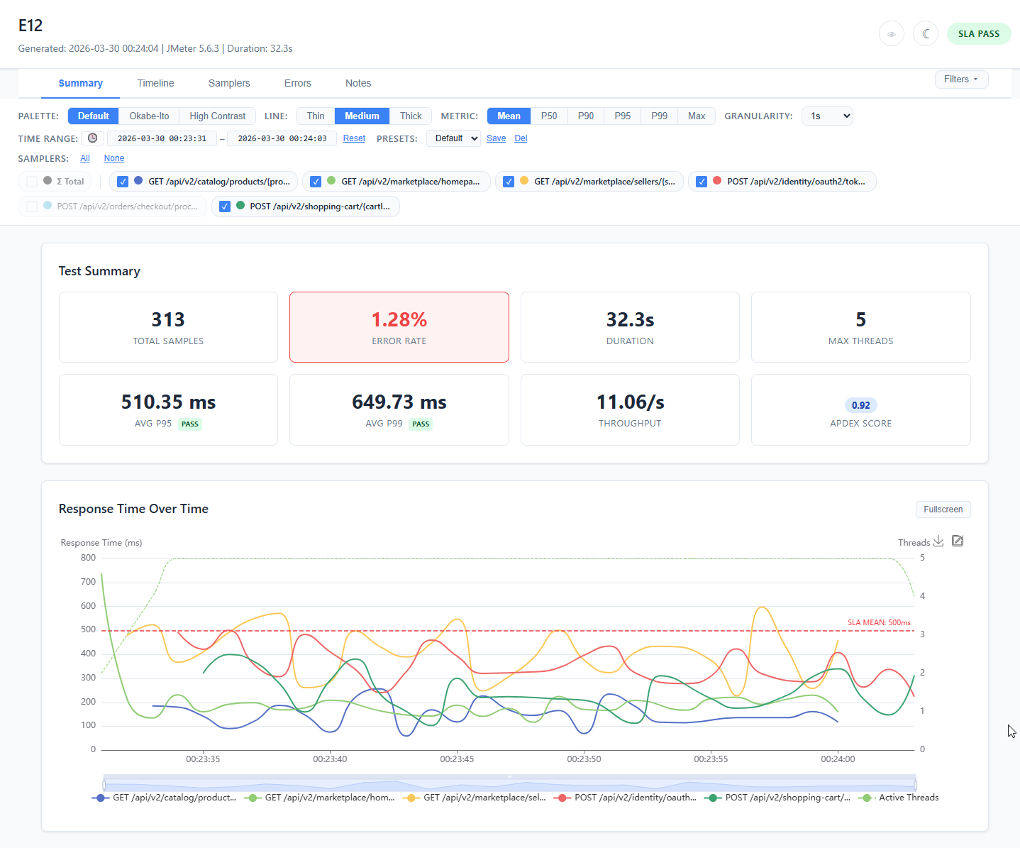
JMeter listener plugin that generates interactive, self-contained HTML reports with ECharts visualizations, SLA validation, and baseline comparison
A tool that create a html page for files in directory to display graphs and link files
parse jmeter jtl to xml, csv, json format. also can merge jtl files.
Daraz is an ecommerce website and Apache JMeter has been used to load test on the daraz's different pages.Each cycle has 30 threads or users viewing a page per 1 second and the cycle continues for 3 times.
Random API Performance Testing
Demo Transaction API performance testing using JMeter
Ejecución de pruebas de carga con JMeter
Test in blazedemo.com with reports in html. IMPORTANT!!!! Test must be carried out at different times, in this case they were al carried out by duplicating a test.
Test in blazedemo.com with different threads and loads with reports in html.
Add a description, image, and links to the jmeter-report topic page so that developers can more easily learn about it.
To associate your repository with the jmeter-report topic, visit your repo's landing page and select "manage topics."